728x90

Cloud 20

[NCP] Ncloud CLI 초기 설정 가이드

Ncloud CLI란?네이버 클라우드에서는 서비스와 솔루션을 효율적으로 관리할 수 있도록 CLI(Command Line Interface, 명령줄 인터페이스)를 지원한다. Linux와 Windows 환경에서 개발 도구를 설치 및 구성하면 명령줄을 통해 다양한 네이버 클라우드 서비스를 제어하고 스크립트를 활용한 자동화 작업이 가능하다.    Ncloud CLI 초기 설정 방법 1. CLI 파일 다운로드 아래 URL에서 CLI 파일 다운로드 후 대상 서버로 파일을 옮겨준다.CLI 다운로드 CLI 다운로드 cli.ncloud-docs.com주의사항)CLI 1.0.17 이하 버전에서는 JDK 1.7을 사용했으나, CLI 1.0.18 이후 버전에서는 JDK 1.8을 사용 중내부 JDK 사용 시 스크립트도 변경 필..

Cloud/NCP 2025.03.18

[Linux] Single Mode - root 패스워드 분실 시 재설정하기 (feat.네이버 클라우드)

싱글모드란?싱글 사용자 모드(Single User Mode)는 리눅스 운영 체제에서 부팅 옵션 중 하나로, 최소한의 시스템 서비스만을 실행하는 상태이다. 이 모드는 일반적으로 시스템 관리 및 유지 보수 작업, 특히 일반 사용자와의 상호 작용을 최소화해야 하는 경우에 사용된다.싱글 모드에서는 네트워크 서비스나 GUI, 다양한 데몬들이 실행되지 않는다.이 모드에서는 자동으로 root 사용자로 로그인된다.일반적으로 파일 시스템 검사를 실행하거나, 손상된 파일 시스템을 복구하거나, root 비밀번호를 재설정하는 등 중요한 시스템 유지 보수 작업에서 사용된다.  테스트 환경Rocky Linux 8.6   1. 서버 재부팅대상 서버를 정지한 후, 다시 시작시켜 주고 [서버 접속 콘솔]을 클릭해 준다.  2. 커널 ..

Cloud/NCP 2024.07.28

[Linux] AWS EC2 비밀번호 설정 및 sudo 권한 부여 방법

IntroAWS에서는 기본적으로 EC2인스턴스를 접속할 때 key pair(pem키)를 사용해서 접속한다. 하지만 특정 상황에서는 SSH 키가 아닌 비밀번호 기반의 접속이 필요할 수 있다. 그러므로 AWS EC2 인스턴스에 비밀번호 기반 접속을 설정하고 sudo권한까지 부여하는 방법에 대해 알아보자.   AWS EC2 비밀번호 설정 방법1. EC2 인스턴스 로그인# ssh -i ec2-user@ 2. SSH 설정 파일 수정/etc/ssh/sshd_config에서 PasswordAuthentication을 yes로 변경해 준다.# vi /etc/ssh/sshd_config...PasswordAuthentication yes... 3. SSH 서비스 재시작 변경 사항을 적용하기 위해 SSH 서비스를 재시작..

Cloud/AWS 2024.07.27

[AWS] AWS Application Migration Service(AWS MGN)란? 작동 방식

AWS Application Migration Service란?물리적, 가상 또는 클라우드 기반 인프라에서 AWS로 애플리케이션을 마이그레이션할 수 있도록 해주는 서비스리프트 앤 시프트(Lift-and-Shift) 마이그레이션 서비스자동화된 프로세스, 실시간 데이터 복제, 최소한의 다운타임 등을 통해 애플리케이션 마이그레이션을 간소화하고, 기존 애플리케이션을 AWS 인프라로 안전하게 이전할 수 있다.AWS MGN 서비스는 90일 동안 무료이지만, 마이그레이션 도중과 전환 이후에 프로비저닝 된 모든 AWS 인프라에 대해서는 요금이 부과된다.참고) 리프트 앤 시프트(Lift-and-Shift)란?애플리케이션 마이그레이션 전략 중 하나로, 기존 환경에서 애플리케이션을 변경하지 않고 그대로 클라우드로 옮기는 마..

Cloud/AWS 2024.06.21

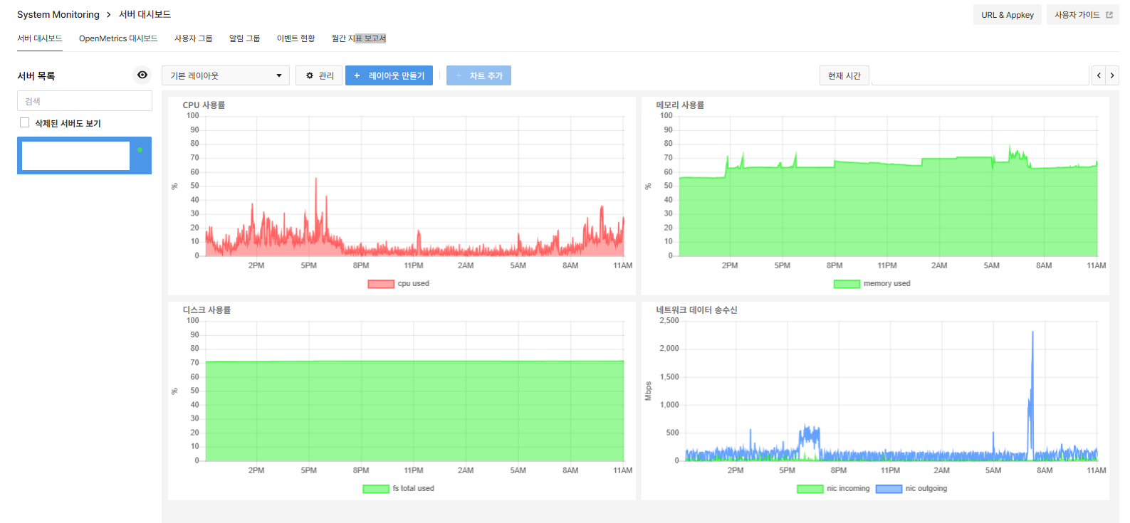
[NHN Cloud] System Monitoring 에이전트(toast-sysmon) 설치 및 종료 방법

System Monitoring란?NHN Cloud에서 제공하는 모니터링 시스템으로, NHN에서 생성된 가상 서버의 시스템 지표 차트를 제공한다.각 시스템 지표 차트를 원하는 레이아웃으로 구성할 수 있으며, 지표가 특정 임계치에 도달할 경우 원하는 특정 사용자 그룹에게 이메일 또는 SMS로 알림을 보내도록 설정할 수 있다. 주요 기능개별 시스템 지표에 대한 차트를 제공각 시스템 지표 차트를 선택하여 원하는 레이아웃으로 배열 가능직접 날짜 범위를 선택하거나 차트의 영역을 선택하여 특정 기간의 지표 상태를 확인 가능각 시스템 지표에 대한 알림 설정 및 통지 기능 제공서버의 각 시스템 지표별로 경고 알림 임계치 설정 가능알림 수신 방법 및 수신 대상 설정 가능  System Monitoring Agent 설치..

Cloud/NHN Cloud 2024.06.15

[NHN Cloud] NAS(Offline) 서비스 해지 방법

NAS(Network Attached Storage)란?NAS는 네트워크를 통해 데이터를 저장하고 액세스 할 수 있게 해주는 파일 레벨의 스토리지로, NHN Cloud NAS 서비스를 이용하면 인스턴스에 공유 스토리지를 연결하여 데이터를 쉽게 공유할 수 있다.  NHN Cloud의 NAS(Offline) 서비스 해지 방법1. 마운트 해제마운트 확인 후, NAS 마운트를 해제해 준다.마운트 확인# mount# df -ThNAS 마운트 해제# sudo umount /mount01 2. fstab 등록 해제/etc/fstab은 시스템이 부팅될 때 자동으로 마운트 할 파일 시스템들을 정의하는 곳이다. /etc/fstab에서 해당 설정을 제거하거나 주석 처리해 주어서 부팅 시 자동으로 마운트 되지 않도록 한다.#..

Cloud/NHN Cloud 2024.05.18

[KT Cloud] 인증 Signature 생성하기

KT Cloud (Platform @G) - 인증 Signature 생성하기 1. URL Parameter 정의 API Key : 콘솔에서 발급받은 API Key API 명령어 : command 필드에서 사용하는 API 기능에 대한 값 API 명령어 옵션 : API 명령어 관련 필수 또는 부가적으로 사용되는 항목 응답 양식 : 요청에 대한 응답을 XML / JSON으로 제공받을지 선택 (Default는 XML) ex) 스냅샷 조회 apiKey=APIKey&command=listSnapshots&response=json 추가) API Key * API Key와 Secret Key는 모든 Zone에서 공통으로 사용 * API Key와 Secret Key는 클라우드 콘솔 > API Key 메뉴에서 확인 가능 ..

Cloud/KT Cloud 2024.03.01

[AWS] Bastion Host 구성 - 3. PowerShell로 서버 접속 확인하기

Bastion Host란? 프라이빗 서브넷 내에 위치한 서버들은 공인 IP가 없기 때문에 외부에서 직접적인 접속이 불가능하다. 이러한 경우 외부에서 내부 네트워크에 접근할 수 있도록 일종의 게이트웨이 역할을 하는 호스트가 필요한데, 이 호스트가 바로 Bastion host이다. 외부 사용자는 Bastion host를 통해 내부 서버로의 접근이 가능하다. 이전 내용 👇 [AWS] Bastion Host 실습 - 2. Bastion Host, 인스턴스, NAT Gateway 생성까지 (tistory.com) [AWS] Bastion Host 실습 - 2. Bastion Host, 인스턴스, NAT Gateway 생성까지 Bastion Host란? 프라이빗 서브넷 내에 위치한 서버들은 공인 IP가 없기 때문에..

Cloud/AWS 2024.02.20

[AWS] Bastion Host 실습 - 2. Bastion Host, 인스턴스, NAT Gateway 생성까지

Bastion Host란? 프라이빗 서브넷 내에 위치한 서버들은 공인 IP가 없기 때문에 외부에서 직접적인 접속이 불가능하다. 이러한 경우 외부에서 내부 네트워크에 접근할 수 있도록 일종의 게이트웨이 역할을 하는 호스트가 필요한데, 이 호스트가 바로 Bastion host이다. 외부 사용자는 Bastion host를 통해 내부 서버로의 접근이 가능하다. 이전 내용 👇 [AWS] Bastion Host 실습 - 1. VPC, Subnet, 인터넷 게이트웨이, 라우팅테이블 생성까지 (tistory.com) [AWS] Bastion Host 실습 - 1. VPC, Subnet, 인터넷 게이트웨이, 라우팅테이블 생성까지 Bastion Host란? 프라이빗 서브넷 내에 위치한 서버들은 공인 IP가 없기 때문에 외..

Cloud/AWS 2024.02.18

[AWS] Bastion Host 실습 - 1. VPC, Subnet, 인터넷 게이트웨이, 라우팅테이블 생성까지

Bastion Host란? 프라이빗 서브넷 내에 위치한 서버들은 공인 IP가 없기 때문에 외부에서 직접적인 접속이 불가능하다. 이러한 경우 외부에서 내부 네트워크에 접근할 수 있도록 일종의 게이트웨이 역할을 하는 호스트가 필요한데, 이 호스트가 바로 Bastion host이다. 외부 사용자는 Bastion host를 통해 내부 서버로의 접근이 가능하다. 실습 아키텍처 1. VPC 생성 생성할 리소스 : VPC만 이름 : vpc-01 ‘IPv4 CIDR 수동 입력’ 선택 IPv4 CIDR : 10.0.0.0/16 IPv6 CIDR 블록 없음 선택 테넌시는 기본값 생성 후 해당 VPC 클릭 - 작업 - VPC 설정 편집 DNS 설정 - ‘DNS 호스트 이름 활성화’ 체크 - 저장 2. 서브넷 생성 2-1. ..

Cloud/AWS 2024.02.15